International E-Commerce Expansion With AI — 8,681% Traffic Growth in 5 Months
What Industry Does the Client Operate In, and What Problem Did We Solve?
Challenges
Seasonal Industry Specifics
The Effects of Our Work
Our Results
Despite the project being ongoing (started in December 2024), the results are already impressive:
Spectacular Organic Traffic Growth
Comparing November 2024 with June 2025 — Web search type
Comparing November 2024 with June 2025 — IMAGE search type, and growing!
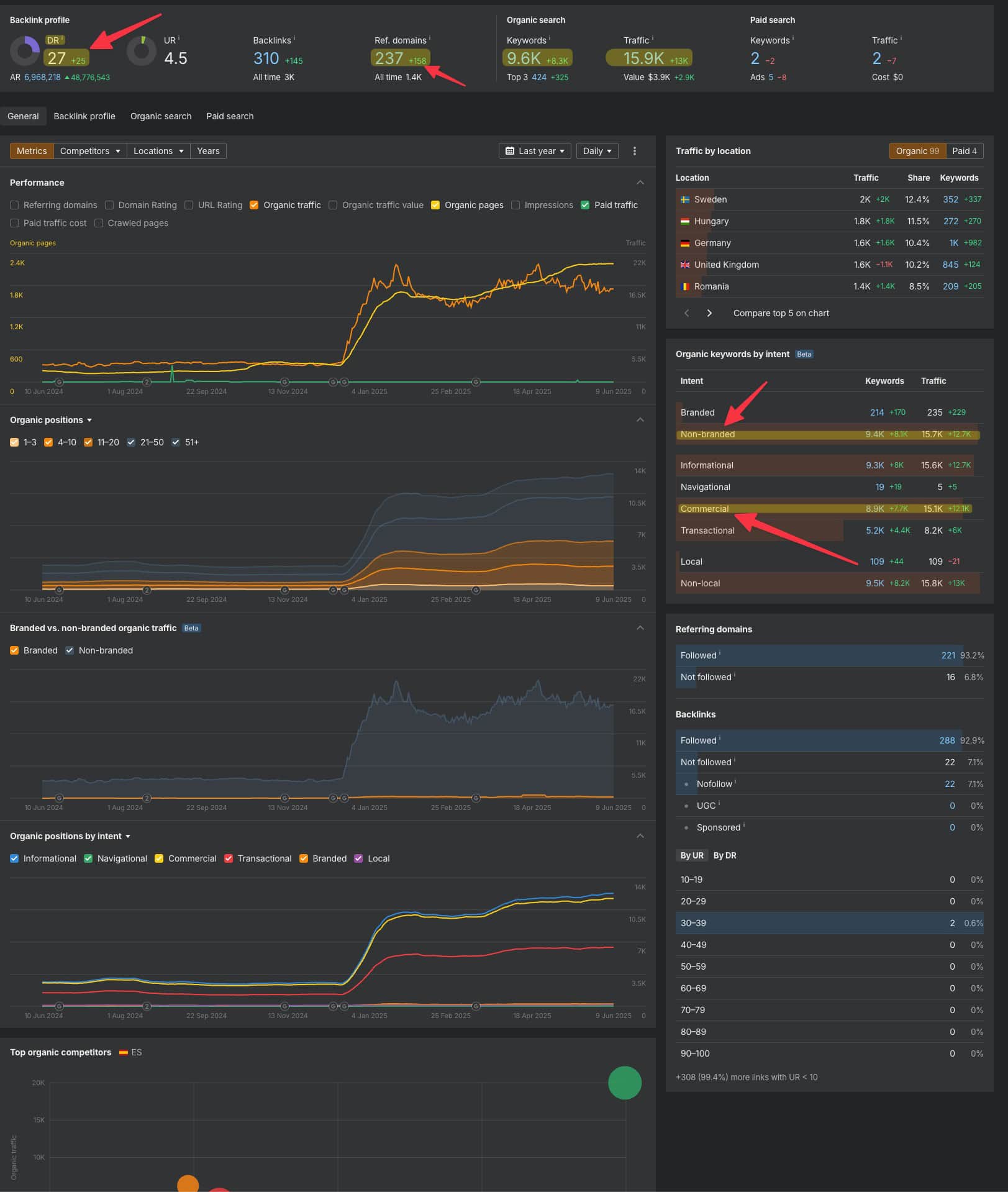
Domain Authority Growth
Domain Rating increased from 2 to 27. It represents a transformation from a practically invisible domain to a site with solid authority in its sector.
Impressive Keyword Growth
Comparing data from November 2024 to May 2025:
- TOP 1-3: growth from 40 to 422 keywords.
- TOP 4-10: growth from 321 to 1,705 keywords.
- TOP 11-20: growth from 228 to 2,061 keywords.
- Total ranked keywords: growth from 1,653 to 9,432.
Key Success Elements
Domain Separation — Strategic separation of domestic and international traffic was the foundation of success.
Breakthrough AI Automation — Scaling optimization of 100,000 image descriptions across 25 languages shows how artificial intelligence can revolutionize international expansion.
Precise Geo-Targeting — Custom hreflang script that ensures traffic is correctly directed to appropriate language versions.
Holistic Approach — Combination of technical optimization, content, and link building into a cohesive strategy.


